TraceBar
A macOS menubar app that provides continuous graphical traceroute monitoring, like mtr but native and always a click away.
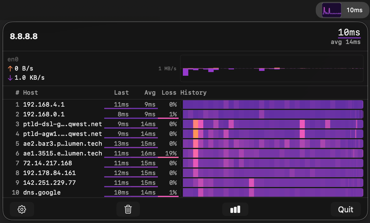
Features
- Live traceroute — continuous probing with per-hop latency, loss, and hostname resolution
- Menubar sparkline — at-a-glance latency graph right in your menubar
- Time-normalized heatmap — scrolling history visualization with multiple color schemes
- Adaptive probing — faster updates when the panel is open, slower when idle
- Configurable — probe intervals, history window, max hops, DNS resolution, color schemes
Install
brew tap tracebar-app/tracebar
brew install --cask tracebar
Or download the latest .dmg from Releases.
Requirements
- macOS 14.6+
- Xcode 15+ (to build from source)
Architecture
Single-process sandboxed app. Uses unprivileged SOCK_DGRAM ICMP sockets — no root privileges, no helper daemon, works inside App Sandbox.
TraceBar.app (SwiftUI, menubar-only, App Sandbox)
├── TracerouteViewModel — state management, adaptive probe scheduling
├── ICMPEngine — SOCK_DGRAM ICMP, TTL manipulation
└── Views: SparklineView, TraceroutePanel, HeatmapBar, SettingsView
License
MIT







